安全·節能電加熱導熱油爐廠家江蘇“專精特新”企業、B級鍋爐+壓力管道雙證資質

服務熱線:400-000-9261 咨詢電話:151 9595 6304

cn二級頁面banner—新聞資訊2
您的位置: 首頁 > 新聞資訊

咨詢熱線

400-000-9261
導熱油爐是鍋爐嗎?國家特種設備新規解讀

導熱油爐是鍋爐嗎?國家特種設備新規解讀

在工業生產領域,熱能設備的選擇關系到生產效率和能源成本。許多人在選購設備時常常困惑:"導熱油爐是鍋爐嗎?"這個問題看似簡單,卻反映了工業熱能設備分類中的普遍誤區。
有機熱載體爐升溫速度這樣調整,提升生產效率

有機熱載體爐升溫速度這樣調整,提升生產效率

許多用戶在使用有機熱載體爐的過程中常常忽略了一個關鍵因素,就是有機熱載體爐的升溫速度。升溫過快或過慢都會影響設備壽命和運行效率,那么如何科學控制升溫速度,確保系統穩定運行呢?
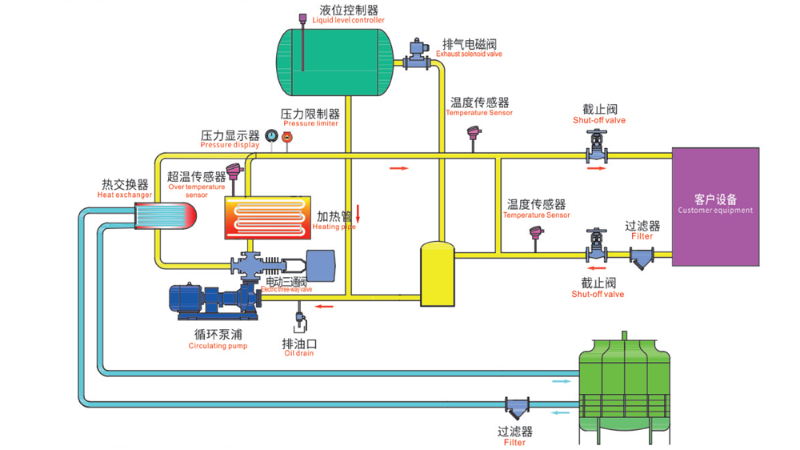
導熱油爐工作原理圖,一張圖看懂工作原理

導熱油爐工作原理圖,一張圖看懂工作原理

在工業生產中,熱能的穩定傳遞至關重要,電加熱導熱油爐憑借其高效、安全的特點成為許多企業的首選。今天我們就通過一張導熱油爐工作原理圖來深入解析這套系統的運行奧秘。
導熱油爐高位槽油溫過高什么原因?這些隱患千萬別忽視

導熱油爐高位槽油溫過高什么原因?這些隱患千萬別忽視

高位槽作為導熱油爐系統的一部分,油溫異常升高往往預示著潛在問題。今天小編就來詳細分析可能導致高位槽油溫升高的原因,幫助大家及時排查問題,避免事故發生。
導熱油爐是特種設備嗎?一文讀懂它的安全與規范

導熱油爐是特種設備嗎?一文讀懂它的安全與規范

導熱油爐是特種設備嗎?根據我國《特種設備安全法》及相關標準,導熱油爐是否屬于特種設備,主要取決于其功率。
導熱油爐設計規范揭秘,這些細節省電12%

導熱油爐設計規范揭秘,這些細節省電12%

許多企業在使用導熱油爐過程中遇到的各類問題,往往源于對導熱油爐設計規范的理解不足。今天小編給大家帶來導熱油爐設計規范,幫助您全面了解這一領域。
導熱油爐安全操作規程,這些細節要注意

導熱油爐安全操作規程,這些細節要注意

導熱油爐由于操作不當引發的安全事故時有發生,掌握正確的導熱油爐安全操作規程,是企業安全生產的基本要求,更是對操作人員生命安全的負責。
電加熱導熱油爐功率選擇指南,找到最適合你的方案

電加熱導熱油爐功率選擇指南,找到最適合你的方案

電加熱導熱油爐作為一種常見的熱能設備,功率的大小直接影響著設備的加熱速度、溫度控制精度以及長期運行的能耗表現。
導熱油爐內檢步驟全解析,安全運行的關鍵細節

導熱油爐內檢步驟全解析,安全運行的關鍵細節

導熱油爐在長期使用后,爐內可能出現積碳、結焦或腐蝕等問題,影響傳熱效率,甚至引發安全隱患,因此需要定期進行導熱油爐內檢步驟。本文將介紹導熱油爐內檢環節,幫助操作人員更好地維護設備。
有機熱載體爐是鍋爐嗎?一文看懂它們的區別

有機熱載體爐是鍋爐嗎?一文看懂它們的區別

有機熱載體爐是鍋爐嗎?因為有機熱載體爐與鍋爐在外觀和功能上有一定的相似性。今天小編就帶你了解一下,他們兩個是同一種設備,還是存在本質區別。
這家防爆電加熱器有限公司,竟讓化工巨頭集體點贊

這家防爆電加熱器有限公司,竟讓化工巨頭集體點贊

在化工、鋰電等行業的生產現場,存在著易燃易爆的危險環境。南京歐能作為一家防爆電加熱器有限公司,多年來致力于為高危環境提供安全可靠的加熱解決方案。
防爆導熱油爐安裝視頻教程,3分鐘學會安裝

防爆導熱油爐安裝視頻教程,3分鐘學會安裝

在工業生產領域,設備安裝的每一個細節都可能關系到整個系統的安全運行。最近,一段專業的防爆導熱油爐安裝視頻在行業內引起了廣泛關注,它展示了標準化的安裝流程。
導熱油不及時更換,竟成有機熱載體爐燃燒爆炸的原因之一

導熱油不及時更換,竟成有機熱載體爐燃燒爆炸的原因之一

由于有機熱載體爐高溫高壓的工作特性,一旦操作不當或維護不到位,會引發安全事故。導熱油劣化未及時更換就是有機熱載體爐燃燒爆炸的原因之一,必須引起高度重視。
電加熱導熱油爐執行電價調整,你不知道的節能訣竅

電加熱導熱油爐執行電價調整,你不知道的節能訣竅

對于使用電加熱導熱油爐的企業來說,電費支出占據了生產成本的重要部分。隨著電加熱導熱油爐執行電價政策的調整,許多企業開始重視能耗問題。
有機熱載體爐正常運行時膨脹槽內應保持哪種液位?

有機熱載體爐正常運行時膨脹槽內應保持哪種液位?

有機熱載體爐的穩定運行直接關系到生產效率和安全性,而膨脹槽的液位控制則是其中至關重要的一環,有機熱載體爐正常運行時膨脹槽內應保持哪種液位?